Real User Monitoring (RUM)

Optimize Website Speed, Performance and Experience with Real User Data

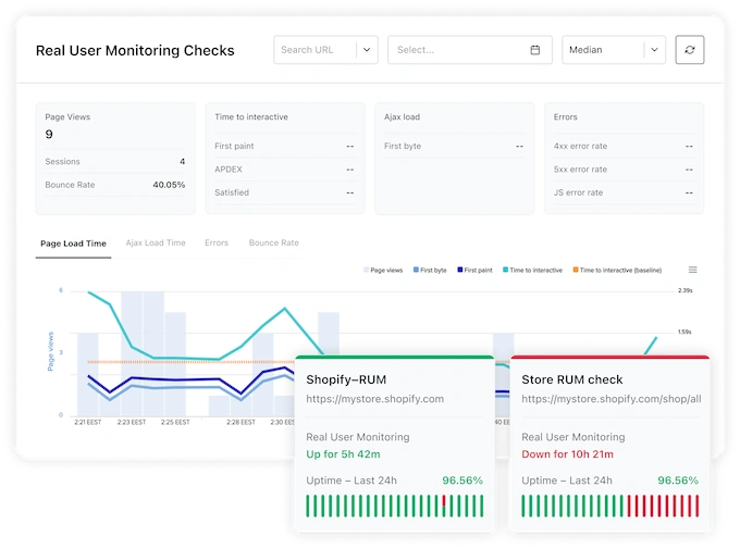
Get detailed insights into your website's performance by analyzing data from actual visitors. This includes metrics by device, operating system, browser, and geographic location.

14 day free trial. No credit card required.

Uptime.com Synthetic Transaction Monitoring

Standout Features and Advantages Uptime rocket

Comprehensive Metrics

Comprehensive Metrics

Analyze visitor data across devices, browsers, OS and geographic locations.

Error Identification

Error Identification

Detailed insights into HTTP status codes and JavaScript errors.

Performance Baselines

Performance Baselines

Compare current performance against historical data to diagnose issues.

User Experience Focus

User Experience Focus

Correlate performance data with user satisfaction metrics such as Apdex.

Integration with Uptime Monitoring

Integration with Uptime Monitoring

Unified platform for uptime and RUM.

Pulse

Diagnose Website Speed Issues

When your website's load time slows down, Uptime.com helps you act swiftly. Compare current page performance to established baselines to identify and address potential issues before they escalate into outages. This proactive approach ensures your website remains responsive and reliable.

Free Page Speed Test
Pulse

Uncover Errors Impacting Users

Understand the root causes of errors such as 4xx and 5xx HTTP status codes and JavaScript issues. Uptime.com allows you to pinpoint where and why these errors occur, ensuring that systems function as intended and providing a seamless user experience.

Pulse Battle Bounce Rates with Data

Battle Bounce Rates with Data

Bounce rates are a crucial indicator of user experience. Uptime.com helps you correlate high bounce rates with underperforming site elements, such as slow load times or new errors. This data-driven approach enables you to make informed improvements to retain visitors.

Unified Monitoring Platform

Unified Monitoring Platform

Integrate RUM with its comprehensive suite of uptime monitoring tools. This combination ensures that you are alerted when critical website pathways fail, allowing for precise development efforts to enhance frontend performance. The unified platform offers real-time monitoring, flexible pricing, and is trusted by industry leaders like Apple, Microsoft and IBM.

View Products
  • Website Monitoring Service
  • Uptime Monitoring
  • API Monitoring
  • Page Speed Test
  • Status Page

Start monitoring your website for free!

14-days free trial

No credit card required

24/7/365 real-time support

Resilient & secure platform